1. О проекте
К нам обратился крупный производитель инновационных барокамер Baroox с просьбой увеличить количество заявок и главное - снизить количество спама, который поступал в большом объеме.
Проект:
Производство барокамер
Сервисы для реализации задачи:
Яндекс Директ
Период работы:
Августа 2024 - настоящее время (18.02.2025)
Бюджет проекта: 850 тыс. рублей
2. Задачи проекта
Формирование регулярного потока заявок с удержанием kpi по количеству квалифицированных заявок от 50 в месяц и стоимости 1 квалифицированной заявки < 5.000 р.
3. Что было сделано
У клиента уже имелся сайт, который отлично подходил в качестве посадочной страницы для рекламных объявлений.
Клиент использовал Битрикс24 в целях оптимизации бизнес процессов, все заявки из посадочных страниц падали в воронку, где менеджеры брали их в работу.
Для наилучшей оптимизации рекламных кампаний мы интегрировали сервис Roistat, который дает возможность настроить сквозную аналитику, внедрять коллтрекинг, и email-трекинг, а также формировать отчеты.
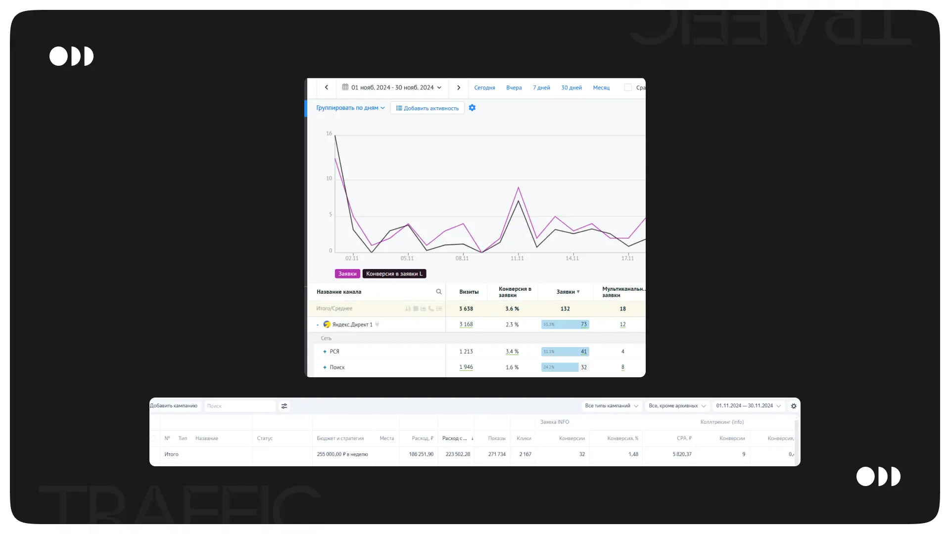
С клиентом была согласована таблица отчетности, которая отражала ключевые показатели. Таблица разбита на 2 части - Поиск и РСЯ, чтобы наглядно отражать эффективность каждого плейсмента.
Итоговый отчет формировался, исходя из показателей ежедневной отчетности. Все показатели из рекламных кабинетов заполняются автоматически и далее при помощи формул производятся расчеты для некоторых показателей. Столбец “Квал. лиды” заполняется клиентом, чтобы мы могли анализировать стоимость квалифицированных лидов и конверсию из валового лида в квалифицированный.
4. Рекламные кабинеты
В первый месяц запуска было потрачено 102 тыс. руб., получена 38 заявок, CPA составил 2 693 рублей. Стоимость квалифицированной заявки составила 6 800 руб.
Нужно было срочно решать проблему со спамом, чтобы укладываться в KPI.
Для решения проблемы со спамом был проанализирован трафик, идущий из РСЯ, так как именно заявки из РСЯ были спамовыми. В результате было выявлено, что 80% спама поступает с мобильных устройств, с целью снижения некачественных заявок, в РСЯ кампаниях был отключен трафик на мобильные устройства.
Вдобавок, была установлены защите от скликивания, которая предотвращает скликивания рекламных объявлений и помогает экономить рекламный бюджет.
На сайт была добавлены капча, которую пользователь обязан заполнять, чтобы отправить заявку.
Уже за второй месяц было потрачено 223 тыс. руб., получено 73 конверсии, стоимость каждый составила 3 061, при этом стоимость квалифицированной заявки составила 5 400 руб.
Проведя анализ поисковых запросов и сформировав отчет по среднему объему трафика, позиции клика и позиции показа, мы увидели, что выкупаем практически весь трафик и занимаем лидирующие позиции по показам.
Наибольшее количество заявок поступало из РСЯ кампании. Данная кампания таргетировалась по ключевым фразам, подразделяясь на группу с коммерческими (купить, цена, стоимость и т.д.) и информационными (применение, где заказать, и т.д.) фразами.
Спустя несколько месяцев работы снова начали поступать спамовые заявки. Проведя анализ поведения пользователей, мы выяснили, что данные заявки оставляются целенаправленно людьми под разными именами с одного номера.
Для решения данной проблемы был создан скрипт, при попытке отправить заявку, данный номер проверялся на наличие дублей в CRM системе и в случае, если номера совпадали, тогда пользователь видел уведомление, что он уже оставлял заявку на сайте.
За все время работы (на данный момент это уже пол года), получено 347 конверсий со средней стоимостью 2 472 руб.
5. Результаты
За пол года работы достигнуты следующие результаты:
- 347 заявок
- средняя стоимость заявки 2500 рублей
- освоено более 857 000 руб. рекламного бюджета
- 180 квалифицированных заявок
- стоимость квалифицированной заявки 4800 рублей
- на данный момент компания лидирует в поисковых позициях Яндекс и забирает большую часть трафика
Наши контакты:
Сайт: https://webted.ru/
Telegram: https://t.me/webted_channel
WhatsApp: https://wa.me/79606793790
ВК: https://vk.ru/webted
