1. О проекте

Проект: транспортировка автомобилей автовозами по России

Рекламные площадки: Яндекс Директ

2. Задачи проекта

Привлечь дополнительный трафик на перевозку автомобилей автовозами по России, при этом удержать CPA ниже 1 500 ₽.

3. Что было сделано

Перед началом рекламной кампании мы тщательно подготовили систему отслеживания результатов. В Яндекс Метрике был установлен счетчик и настроены цели для регистрации как мелких, так и крупных конверсий.

Основная цель — получение заявки с сайта. Для ее учета пользователь должен был указать свои ФИО и номер телефона. Такой метод позволяет фиксировать только реальные и целевые обращения, отсеивая мошеннический трафик.

Для кампаний были разработаны баннеры, отражающие специфику услуги и ориентированные на целевую аудиторию - владельцев автомобилей, заинтересованных в безопасной и быстрой перевозке. Мы использовали ясные офферы, акцент на надежности и географии перевозок.

4. Рекламные кабинеты

С первого дня мы стартовали две ЕПК (Единые перфоманс кампании):

  1. Поиск — для обработки запросов в режиме реального времени.
  2. Рекламная сеть Яндекса (РСЯ) — для охвата аудитории на тематических платформах.

Обе кампании настроены на максимизацию конверсий с оплатой за клики.

Мы уделили особое внимание семантике: ключевые слова объединены в группы, включающие запросы с наиболее схожим смыслом. Это улучшает кликабельность объявлений, позволяет точнее таргетировать релевантных пользователей и повышает вероятность выигрыша аукционов на показы.

В первую неделю общий расход составил 16 000 рублей и было получено 10 конверсий со средней стоимостью 1 600 руб.

Лучше всего себя показала кампания с поисковым трафиком, удалось получить 7 конверсий по 770 рублей.

5. Оптимизация кампаний

После первых промежуточных данных были выявлены существенные недочеты в работа РСЯ кампании, конверсия выходила дороже 3 000 рублей.

Для оптимизации данной кампании была выполнена чистка площадок и перезапуск некоторых объявлений, скорректировали ключевые слова и исключили фразы с низким CTR.

В результате проделанной оптимизации, в следующую неделю на РСЯ кампанию было потрачено еще 10 000 рублей и получено 9 конверсий со средней стоимостью 1 100 рублей.

А общий показатель за вторую неделю составил 19 900 руб. расходов и 19 конверсий по 1 000 руб.

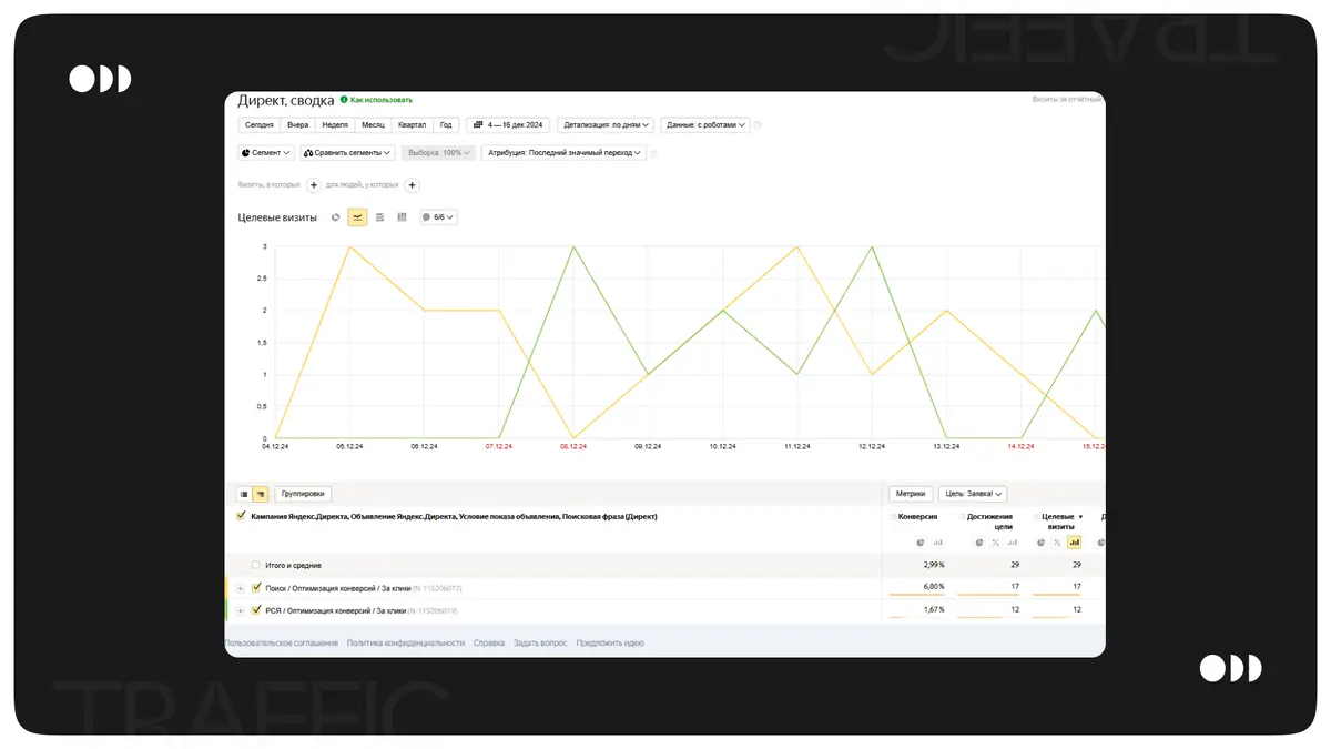
5. Результаты

За 2 недели работы достигнуты следующие результаты:

  • 29 заявок
  • средняя стоимость заявки из Яндекс Директ 1 200 рублей
  • поставленные цели были выполнены и проект продолжил масштабироваться

Наши контакты:

Сайт: https://webted.ru/

Telegram: https://t.me/webted_channel

WhatsApp: https://wa.me/79606793790

ВК: https://vk.ru/webted